Stromzyklus (Power Cycle) eines Switch-Ports in UniFi 9

Mit dieser Anleitung führen Sie in UniFi Network 9 einen Stromzyklus (Power Cycle) auf einem einzelnen Switch-Port durch. Diese Funktion schaltet die Stromversorgung (PoE) des Ports kurzzeitig aus und wieder ein – ideal, um angeschlossene Geräte wie Access Points, Kameras oder VoIP-Telefone neu zu starten, ohne physisch eingreifen zu müssen.

Die Power-Cycle-Funktion eignet sich besonders für Installationen in schwer zugänglichen Bereichen, z. B. in Netzwerkschränken, an Deckenmontagen oder in Außenbereichen.

Voraussetzungen


❗ Achtung: Bei der Vergabe von VPN-Benutzernamen und -Passwörtern ist besondere Sorgfalt erforderlich. Unsichere Zugangsdaten können dazu führen, dass Unbefugte Zugriff auf Ihr internes Netzwerk erhalten.

Für die Einrichtung benötigen Sie:

  • Zugang zur UniFi-Controller-Weboberfläche
  • Einen verwalteten UniFi-Switch, der PoE unterstützt
  • Ein Gerät, das am betreffenden Port angeschlossen ist und über PoE versorgt wird


📘 Hinweis: Die Funktion Power Cycle steht ausschließlich für PoE-fähige Ports zur Verfügung. Falls die Option nicht sichtbar ist, prüfen Sie bitte, ob der Port PoE aktiviert hat oder ob Ihr Switch die Funktion unterstützt

Schritt-für-Schritt-Anleitung


1. Anmelden. Melden Sie sich mit deinem Admin-Account an der UniFi Network Weboberfläche an.

2. Devices / Geräte. Navigieren Sie im linken Menü zu „Geräte“ (Devices).

Abbildung: Menüführung zu „Geräte“ (Devices)


3. Switch auswählen. Klicke in der Geräteliste auf den Switch, an dem sich der betroffene Port befindet, z. B. „Switch Keller“.

Abbildung: Auswählen des Switches  


4. Port-Manager öffnen. In der Switch-Detailansicht wählen Sie den Port-Manager um zur Portübersicht zu gelangen

Abbildung: Port-Manager


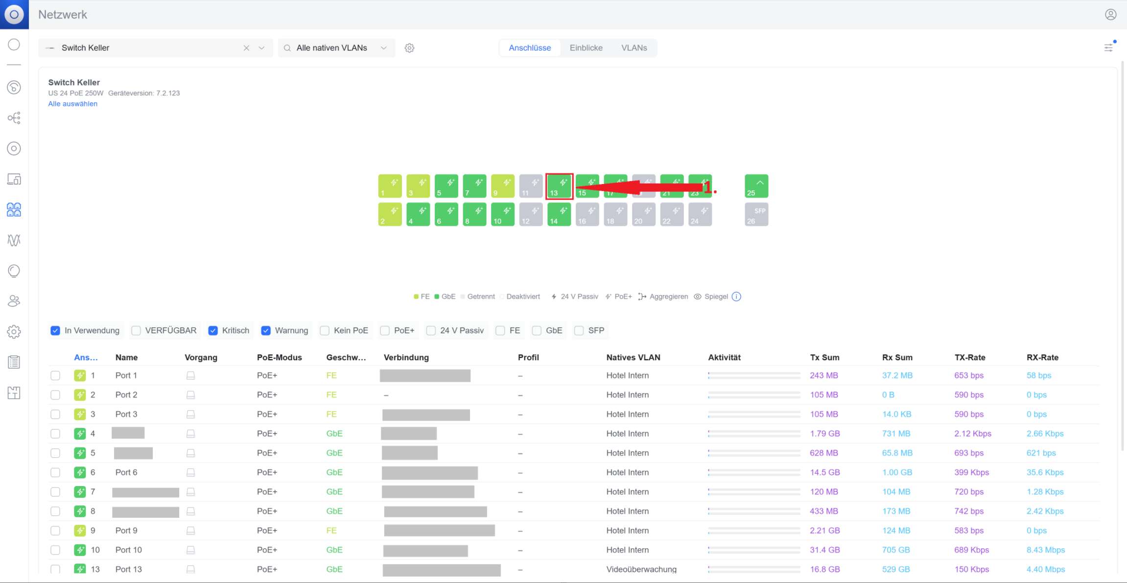
5. Port finden. Suchen Sie die Portnummer des angeschlossenen Geräts (z. B. Port 13).

Abbildung: Port-Liste


6. Port auswählen und Power Cycle ausführen. Den gewünschten Port anklicken, um die Port-Einstellungen zu öffnen. Direkt unter dem Portnamen befindet sich die Aktion „Power Cycle“. Klicken Sie auf Power Cycle.

Abbildung: Power Cycle


7. Warten & prüfen. Der Port wird kurz deaktiviert und wieder aktiviert. Warte Sie etwa 10...30 Sekunden und prüfen Sie, ob das Gerät wieder online kommt. Der erfolgreiche Power Cycle wird daran erkannt, dass der Port zunächst grau und anschließend wieder grün leuchtet. Ein grünes Licht zeigt an, dass der Port einen aktiven Link hat.

Abbildung: Hinweis auf Power Cycle


Schlagwörter:  UniFi, Neustart, Power Cycle, PoE